How-To: Observe metrics with Grafana
Available dashboards
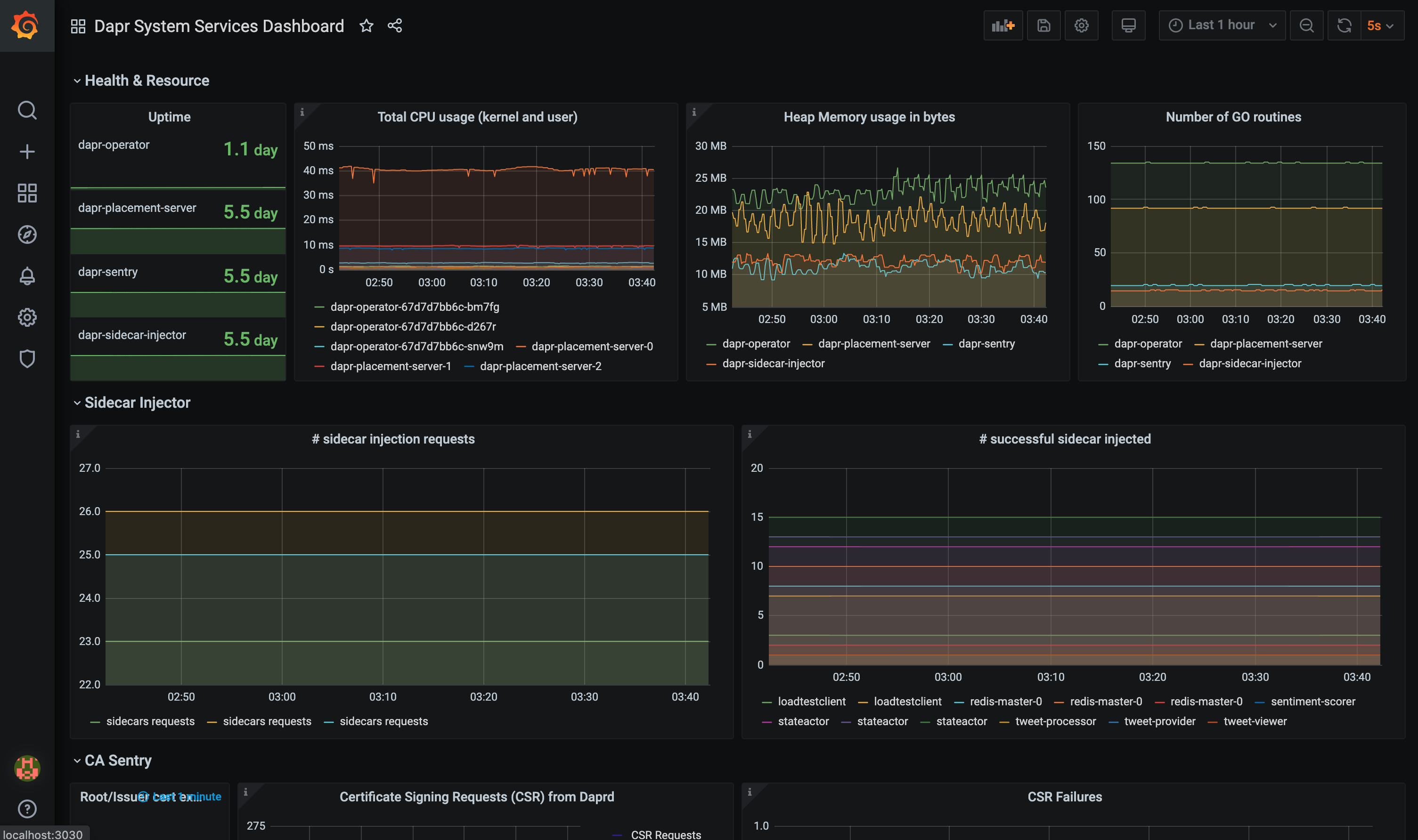
The grafana-system-services-dashboard.json template shows Dapr system component status, dapr-operator, dapr-sidecar-injector, dapr-sentry, and dapr-placement:

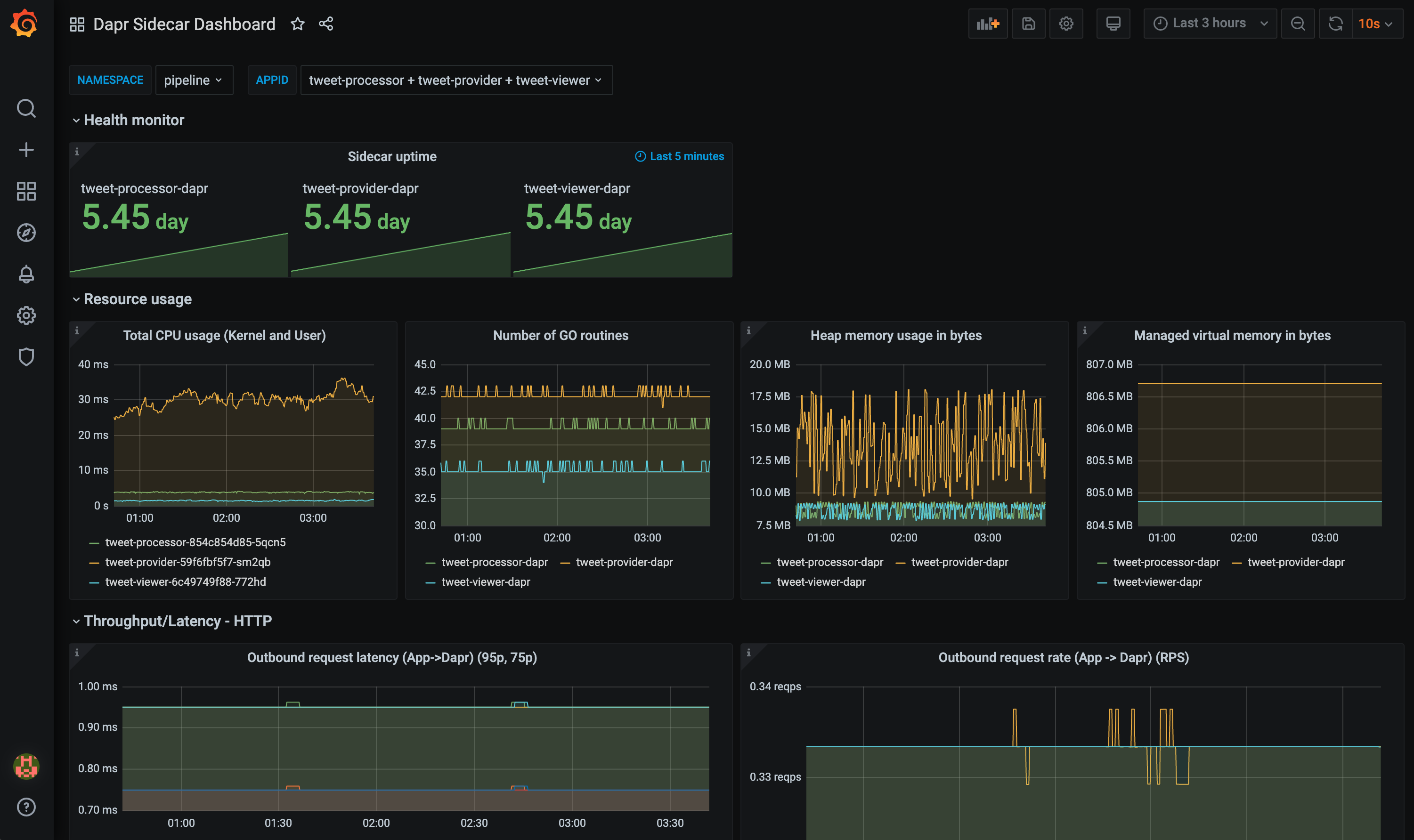
The grafana-sidecar-dashboard.json template shows Dapr sidecar status, including sidecar health/resources, throughput/latency of HTTP and gRPC, Actor, mTLS, etc.:

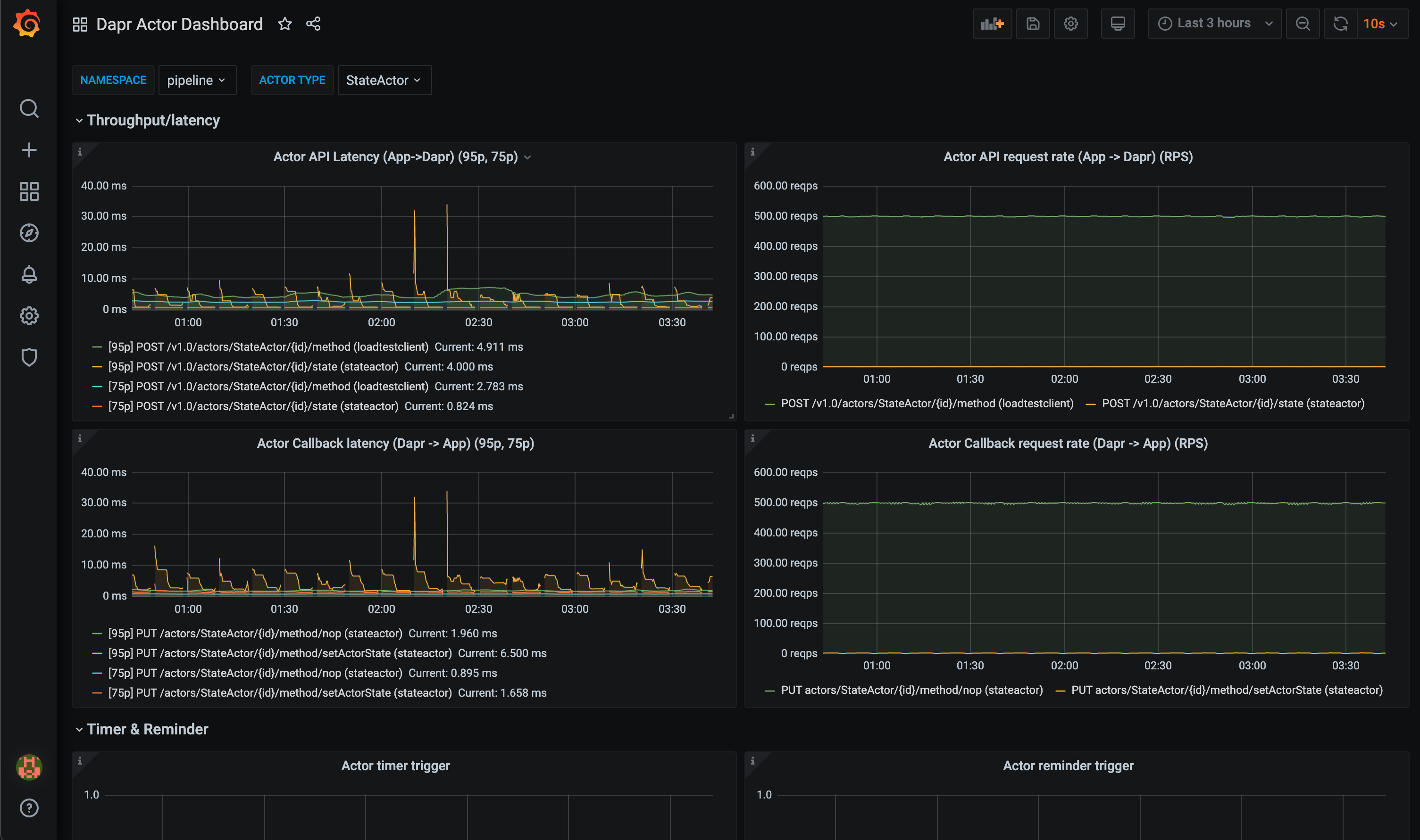
The grafana-actor-dashboard.json template shows Dapr Sidecar status, actor invocation throughput/latency, timer/reminder triggers, and turn-based concurrnecy:

Pre-requisites
Setup on Kubernetes
Install Grafana
Add the Grafana Helm repo:
helm repo add grafana https://grafana.github.io/helm-charts helm repo updateInstall the chart:
helm install grafana grafana/grafana -n dapr-monitoringNote
If you are Minikube user or want to disable persistent volume for development purpose, you can disable it by using the following command instead:
helm install grafana grafana/grafana -n dapr-monitoring --set persistence.enabled=falseRetrieve the admin password for Grafana login:
kubectl get secret --namespace dapr-monitoring grafana -o jsonpath="{.data.admin-password}" | base64 --decode ; echoYou will get a password similar to
cj3m0OfBNx8SLzUlTx91dEECgzRlYJb60D2evof1%. Remove the%character from the password to getcj3m0OfBNx8SLzUlTx91dEECgzRlYJb60D2evof1as the admin password.Validation Grafana is running in your cluster:
kubectl get pods -n dapr-monitoring NAME READY STATUS RESTARTS AGE dapr-prom-kube-state-metrics-9849d6cc6-t94p8 1/1 Running 0 4m58s dapr-prom-prometheus-alertmanager-749cc46f6-9b5t8 2/2 Running 0 4m58s dapr-prom-prometheus-node-exporter-5jh8p 1/1 Running 0 4m58s dapr-prom-prometheus-node-exporter-88gbg 1/1 Running 0 4m58s dapr-prom-prometheus-node-exporter-bjp9f 1/1 Running 0 4m58s dapr-prom-prometheus-pushgateway-688665d597-h4xx2 1/1 Running 0 4m58s dapr-prom-prometheus-server-694fd8d7c-q5d59 2/2 Running 0 4m58s grafana-c49889cff-x56vj 1/1 Running 0 5m10s
Configure Prometheus as data source
First you need to connect Prometheus as a data source to Grafana.
Port-forward to svc/grafana:
kubectl port-forward svc/grafana 8080:80 -n dapr-monitoring Forwarding from 127.0.0.1:8080 -> 3000 Forwarding from [::1]:8080 -> 3000 Handling connection for 8080 Handling connection for 8080Open a browser to
http://localhost:8080Login to Grafana
- Username =
admin - Password = Password from above
- Username =
Select
ConfigurationandData Sources
Add Prometheus as a data source.

Get your Prometheus HTTP URL
The Prometheus HTTP URL follows the format
http://<prometheus service endpoint>.<namespace>Start by getting the Prometheus server endpoint by running the following command:
kubectl get svc -n dapr-monitoring NAME TYPE CLUSTER-IP EXTERNAL-IP PORT(S) AGE dapr-prom-kube-state-metrics ClusterIP 10.0.174.177 <none> 8080/TCP 7d9h dapr-prom-prometheus-alertmanager ClusterIP 10.0.255.199 <none> 80/TCP 7d9h dapr-prom-prometheus-node-exporter ClusterIP None <none> 9100/TCP 7d9h dapr-prom-prometheus-pushgateway ClusterIP 10.0.190.59 <none> 9091/TCP 7d9h dapr-prom-prometheus-server ClusterIP 10.0.172.191 <none> 80/TCP 7d9h elasticsearch-master ClusterIP 10.0.36.146 <none> 9200/TCP,9300/TCP 7d10h elasticsearch-master-headless ClusterIP None <none> 9200/TCP,9300/TCP 7d10h grafana ClusterIP 10.0.15.229 <none> 80/TCP 5d5h kibana-kibana ClusterIP 10.0.188.224 <none> 5601/TCP 7d10hIn this guide the server name is
dapr-prom-prometheus-serverand the namespace isdapr-monitoring, so the HTTP URL will behttp://dapr-prom-prometheus-server.dapr-monitoring.Fill in the following settings:
- Name:
Dapr - HTTP URL:
http://dapr-prom-prometheus-server.dapr-monitoring - Default: On
- Skip TLS Verify: On
- Necessary in order to save and test the configuration

- Name:
Click
Save & Testbutton to verify that the connection succeeded.
Import dashboards in Grafana
In the upper left corner of the Grafana home screen, click the “+” option, then “Import”.
You can now import Grafana dashboard templates from release assets for your Dapr version:

Find the dashboard that you imported and enjoy

Tip
Hover your mouse over the
iin the corner to the description of each chart:
References
- Dapr Observability
- Prometheus Installation
- Prometheus on Kubernetes
- Prometheus Query Language
- Supported Dapr metrics